容器监控¶
容器监控是对集群管理中工作负载的监控,在列表中可查看工作负载的基本信息和状态。在工作负载详情页,可查看正在告警的数量以及 CPU、内存等资源消耗的变化趋势。
前提条件¶
集群已安装 insight-agent,且所有的容器组处于 运行中 状态。
- 安装 insight-agent,请参考在线安装 insight-agent 或离线升级 insight-agent。
操作步骤¶
请按照以下步骤查看服务监控指标:
-
进入 可观测性 产品模块。
-
在左边导航栏选择 基础设施 -> 工作负载 。
-
切换顶部 Tab,查看不同类型工作负载的数据。

-
点击目标工作负载名称查看详情。
- 故障:在故障卡片中统计该工作负载当前正在告警的总数。
- 资源消耗:在该卡片可查看工作负载的 CPU、内存、网络的使用情况。
- 监控指标:可查看工作负载默认 1 小时的 CPU、内存、网络和磁盘的变化趋势。

-
切换 Tab 到 容器组列表 ,可查看工作负载的各个容器组状态、所在节点、重启次数等信息。

-
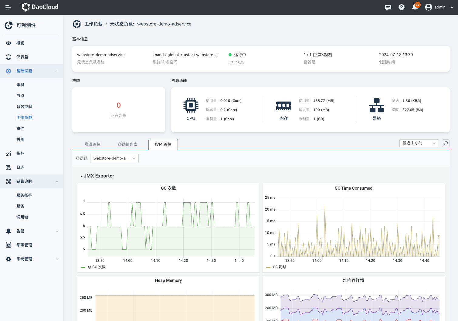
切换 Tab 到 JVM 监控 ,可查看各个容器组的 JVM 指标。

Note
- JVM 监控功能仅支持 Java 语言。
- 开启 JVM 监控功能,请参考开始监控 Java 应用。
指标参考说明¶
| 指标名称 | 说明 |
|---|---|
| CPU 使用量 | 工作负载下所有容器组的 CPU 使用量之和。 |
| CPU 请求量 | 工作负载下所有容器组的 CPU 请求量之和。 |
| CPU 限制量 | 工作负载下所有容器组的 CPU 限制量之和。 |
| 内存使用量 | 工作负载下所有容器组的内存使用量之和。 |
| 内存请求量 | 工作负载下所有容器组的内存使用量之和。 |
| 内存限制量 | 工作负载下所有容器组的内存限制量之和。 |
| 磁盘读写速率 | 指定时间范围内磁盘每秒连续读取和写入的总和,表示磁盘每秒读取和写入操作数的性能度量。 |
| 网络发送接收速率 | 指定时间范围内,按工作负载统计的网络流量的流入、流出速率。 |